博客 / 詳情

返回

常見的不同類型可視化圖表的特點及使用場景解析,太詳細了

隨着大數據時代的到來,數據可視化已成為企業和個人分析、理解數據的重要手段。可視化圖表是一種以圖形或圖表的方式將數據可視化呈現出來,幫助數據使用者和分析者更好地理解數據。通過可視化圖表,可以更容易地觀察數據的模式、趨勢和關係,從而更有效地進行數據分析和決策。
圖片

可視化圖表有多種圖形,包括但不限於折線圖、柱狀圖、散點圖、熱力圖、雷達圖、框架圖、矩形樹形圖、漏斗圖、詞雲圖等。這些圖表各自具有獨特的特點和適用場景,能夠根據數據類型和分析目的將數據以更直觀、易理解的方式呈現出來。接下來我以JVS智能BI的可視化圖表為例,詳細介紹各個圖形的特點,能用於哪些場景,建議收藏哦。
圖片

餅狀圖

餅狀圖是圖表中最常見的可視化數據形態之一,本質上是將數據,按照分類進行數據匯聚展現,通常表達各個部分和整體佔比的總分、對比關係,餅狀圖非常直觀,易於理解和比較不同部分的相對大小,它成為傳達相對比例信息,每一片代表一種類型,分類的字段適用於 枚舉類型的字段,分類的數量不適用於太多類型的分類(建議在10種類型以內),它重點突出的是類型之間的相對大小而非絕對大小。
適用於需要分析數據的佔比情況的場景,如展示市場份額、支出佔比等。
圖片

折線圖

折線圖是一種常用於數據可視化分析的圖表類型,它通過將數據點以線段連接起來,以展示數據隨着某個變量(通常是時間或另一個連續變量)的變化而變化的趨勢。
適用於展示數據隨時間變化趨勢的場景,例如股票分析、天氣預報等。如果存在特殊異常數據,會比較清晰的展示出來數據的特殊波動性,對多種類型的數據進行對比,可以明顯的比較數據之間的大小趨勢,不適用於展示離散的數據類型。
圖片

柱狀圖

柱狀類的圖形包括普通的柱狀圖、直方圖、條形對比圖、百分比柱狀圖、線柱混合圖等類型,主要都是用於對離散數據進行分類對比的展示。它通過垂直或水平的柱形來表示不同類別或組之間的數量對比。
適用於比較不同類別或組之間的數量關係,每個柱子的高度(或長度)代表了相應類別的數據量,例如:不同產品的銷售量、不同月份的收入等,每根柱子代表不同月份的收入銷售情況。
圖片

散點圖

散點圖是數據可視化、數據分析的基礎類型與分析方法,它主要用於對兩個變量之間的關係進行分析描述。散點圖以點的形式在座標系中繪製數據,其中每個點代表一個數據點,其橫座標和縱座標分別對應於兩個不同的變量,從座標系中去觀察判斷兩個變量之間的分佈關係,去推測變量間的關聯模式。
適用於大量數據的展示和比較、數據的分類和分羣、異常值的識別等等。
圖片

直方圖

直方圖主要用於展示數據分佈情況的可視化圖表,通過將被分析數據劃分為多個區間,檢測統計在區間中的數據的量,從而呈現出數據在某個空間分佈中的分佈特性,每個區間的計數量稱之為 “頻數”。
適用場景廣泛,例如數據分佈、比較分析、趨勢變化分析,包括數據的中心趨勢、分散程度、偏態和峯態等。
圖片

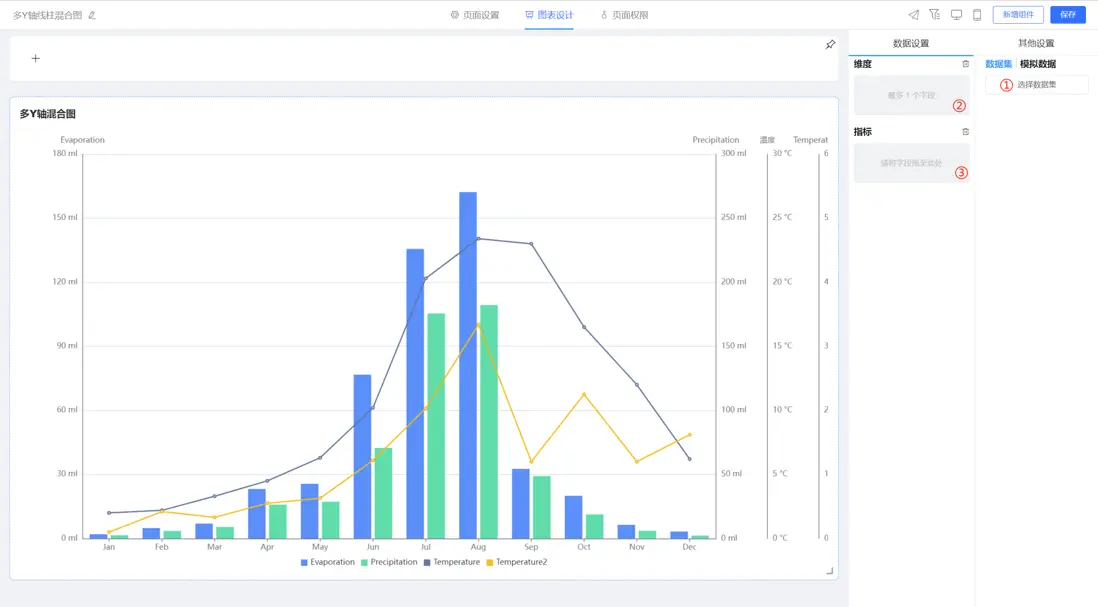
多Y軸線柱混合圖

多Y軸線柱混合圖是在同一圖表上展示多個數據系列和以不同的Y軸形式表現。這種圖表類型通常用於比較不同數據系列之間的趨勢和差異,特別是在需要展示多個數據系列的情況下。
在多Y軸線柱混合圖中,每個數據系列都有自己的Y軸,這使得每個數據系列都可以獨立地展示其趨勢和變化。同時,通過將多個數據系列放在同一張圖表上,可以方便地比較它們之間的差異和相似性。
適用於需要同時展示多個不同度量單位或性質的數據,並且這些數據之間存在某種關聯或對比關係的場景。這種圖表能夠在一個圖中展示多個變量的趨勢和比較情況,便於進行綜合分析和對比。
圖片

面積圖

面積圖是一種基於線圖的變體,它通過填充線圖以下的區域來強調數量的圖表。它能夠清晰地展示數據隨時間的變化趨勢,並且可以通過比較不同類別的面積大小來直觀地看出各類別之間的佔比關係。
適用於需要展示數量隨時間變化的趨勢,或者展示不同類別之間的佔比關係的場景。例如商業分析、科學研究、金融分析等領域,用於展示銷售額、利潤、網站流量等關鍵指標的變化趨勢,或者比較不同產品、不同地區的銷售情況。
圖片

地圖

地圖是一種用於展示地理信息和空間數據的圖表,可以將地球表面或其他天體表面的自然和人文要素以圖形或圖像的形式表現出來。地圖具有嚴格的數學基礎、符號系統和文字註記,可以科學地反映出自然和社會經濟現象的分佈特徵及其相互關係。
適用於銷售區域、客户分佈情況、物流配送、地產分析等等。
圖片

漏斗圖

漏斗圖是一種從上到下開始於一個最大的數值,結束於一個最小的數值,自動排序組成的倒梯形圖表,可以用於表示逐層分析的過程,通過比較各個環節寬窄大小,能夠直觀地發現和説明問題所在。
適用於業務流程比較規範、週期長、環節多的流程分析,可以直觀地展示從起點到終點各階段的數據量、轉化率和流失率等方面的信息。
圖片

3D柱狀圖

3D柱狀圖是以三維立體的形式展示數據,通過柱子的高度和顏色來表示不同的數據類別和數值大小。相比於普通的二維柱狀圖,3D柱狀圖更加生動形象,可以更好地吸引觀眾的注意力,同時也更容易理解和分析數據。
適用於數據比較、時間序列分析、多維數據展示等等。
圖片

樹形圖

樹形圖也稱為“組織圖”或“鏈路圖”,是通過樹狀結構表示層次結構的一種方式。其結構通常由沒有上級/父級成員的元素開始(根節點),然後加入節點,再用線連在一起,稱為分支,表示成員之間的關係和連接。最後是枝葉節點(或稱為末端節點),是沒有子節點的成員。
適用於需要表示層次結構、分類思維、組織和管理等場景,將複雜的數據以更直觀、更易於理解的方式呈現出來。
圖片

雷達圖

雷達圖,也稱為網絡圖、蜘蛛圖、星圖、蜘蛛網圖、不規則多邊形、極座標圖或Kiviat圖,是一種顯示多變量數據的圖表。它通常從同一中心點開始等角度間隔地射出三個以上的軸,每個軸代表一個定量變量,各軸上的點依次連接成線或幾何圖形。雷達圖可以用來在變量間進行對比,或者查看變量中有沒有異常值。另外,基於考察同類型對象的多個雷達圖之間,還可以進行圖表整體情況的對比。雷達圖主要應用於企業經營狀況——收益性、生產性、流動性、安全性和成長性的評價。
適用於表示單個或多個數據對象包含多個特徵類別的情況,非常適用於展示性能數據。
圖片

在線demo:http://bi.bctools.cn/
gitee地址:https://gitee.com/software-minister/jvs-bi

user avatar
0 位用戶收藏了這個故事!

發佈 評論

Some HTML is okay.