Stories

Detail Return Return

ETL數據集成丨SQLServer到Doris的無縫數據同步策略 - Stories Detail

在數據驅動的新時代,企業對數據的需求日益增加,尤其是數據同步的速度和準確性。隨着數據源和數據目標的多樣化,如何實現高效、無縫的數據同步成為了許多企業的關注焦點。ETLCloud正是這一領域的先鋒,為用户提供了從 SQLServer 到 Doris 的無縫數據同步解決方案,助力企業在數據整合和分析中保持領先地位。

無縫數據同步的關鍵

無縫數據同步,作為當代信息技術領域的一項核心能力,其關鍵不僅在於技術實現的精密性,還藴含於對業務流程的深刻理解、數據安全的嚴格保障以及跨平台兼容性的高度優化之中。這一過程要求在不同系統、設備乃至網絡環境之間實現數據的即時、準確且高效地流動,確保信息的一致性和時效性,從而賦能企業決策、提升用户體驗並促進數字化轉型的深化。

技術架構的精妙設計

無縫數據同步依賴於一個高度靈活且可擴展的架構設計。這通常涉及分佈式系統、雲計算平台及邊緣計算的綜合運用。例如,採用事件驅動架構(EDA)能夠實時響應數據變化,通過發佈-訂閲模式確保數據更新的即時傳播。同時,利用API接口標準化和微服務架構可以提升系統的模塊化程度,便於數據在不同服務間的順暢流轉。此外,引入數據緩存機制和消息隊列技術能有效緩解高併發場景下的系統壓力,保證數據處理的高效與穩定。

強化的安全與隱私保護

在數據流動日益頻繁的當下,無縫數據同步必須建立在堅實的安全基礎之上。這涵蓋了數據加密傳輸、訪問控制、用户身份驗證以及合規性管理等多個層面。採用HTTPS、TLS等協議確保數據在傳輸過程中的安全性,實施細粒度的權限管理以限制非法訪問,同時遵循GDPR、CCPA等國際隱私保護法規,保護用户數據隱私。此外,定期進行安全審計和漏洞掃描,及時修補安全漏洞,也是維護數據同步環節安全性的必要措施。

ETLCloud 的數據同步策略專注於以下幾個關鍵方面

1.實時數據同步

ETLCloud 提供了實時的數據同步功能,確保 SQLServer 中的數據能夠即時更新到 Doris 中。這種實時同步不僅減少了數據延遲,還確保了數據的一致性和完整性,使企業能夠基於最新的數據做出決策。

圖片 1

圖片 2

2.強大的錯誤處理和恢復機制

在數據同步過程中,出現錯誤是難以避免的。ETLCloud 內置了強大的錯誤處理和恢復機制,能夠及時檢測和修復同步過程中出現的問題,確保數據傳輸的穩定性和可靠性。

圖片 3

3.智能增量更新

ETLCloud 採用智能增量更新策略,只同步發生變化的數據,避免了全量數據傳輸的繁重負擔。這種方式不僅節省了網絡帶寬,還加快了數據同步的速度。

圖片 4

4.高效的數據轉換

數據在傳輸過程中需要進行格式轉換和清洗。ETLCloud 的高效數據轉換引擎能夠智能識別源數據的結構和目標數據的要求,自動完成數據轉換任務,從而大幅降低了手動干預的需求。

圖片 5

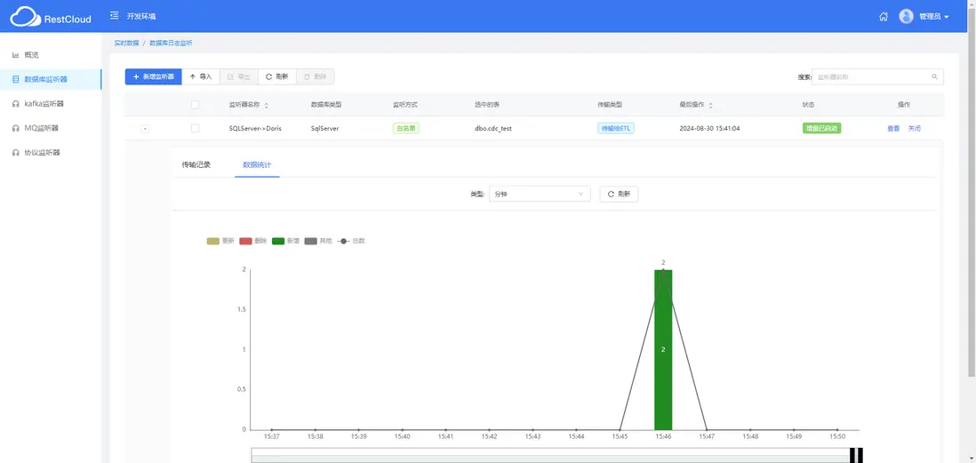
5.運行結果

檢測到增量數據時,ETL流程會被觸發,經過數據清洗和轉換後,將數據有效地傳輸到Doris數據庫中。

圖片 6

圖片 7

圖片 8

在數據驅動的時代,企業需要一個可靠且高效的數據同步解決方案來確保業務運營的順暢。ETLCloud 的 SQLServer 到 Doris 的無縫數據同步策略,通過實時同步、高效轉換、智能更新和強大錯誤處理,為企業提供了一個全面且智能的解決方案。

user avatar Dream-new Avatar apacheiotdb Avatar huangSir-devops Avatar banxiazhimo Avatar greasql Avatar pingcap Avatar
Favorites 6 users favorite the story!
Favorites

Add a new Comments

Some HTML is okay.