Stories

Detail Return Return

阿里雲 RDS MySQL 可觀測性最佳實踐 - Stories Detail

阿里雲 RDS MySQL

阿里雲 RDS MySQL (Relational Database Service) 是一種穩定可靠、可彈性伸縮的在線雲數據庫服務,它基於阿里巴巴 MySQL 源碼分支的深度優化。RDS MySQL 支持實例管理、賬號管理、數據庫管理、備份恢復、白名單、透明數據加密以及數據遷移等基本功能。開箱即用,默認採用一主一備的高可用架構,故障時自動切換等等,可根據業務壓力彈性擴縮容,同時,阿里雲 RDS MySQL 提供豐富的安全功能、自動/定期備份數據快照功能,確保數據的安全性和可靠性,幫助用户高效地構建和管理雲上應用環境。

觀測雲

觀測雲是一款專為 IT 工程師打造的全鏈路可觀測產品,它集成了基礎設施監控、應用程序性能監控和日誌管理,為整個技術棧提供實時可觀察性。這款產品能夠幫助工程師全面瞭解端到端的用户體驗追蹤,瞭解應用內函數的每一次調用,以及全面監控雲時代的基礎設施。此外,觀測雲還具備快速發現系統安全風險的能力,為數字化時代提供安全保障。

觀測雲作為一款強大的全鏈路可觀測性平台,能夠為阿里雲 RDS MySQL (Relational Database Service) 提供全方位的監控解決方案。通過與阿里雲 RDS MySQL 的無縫集成,觀測雲可以實時採集 RDS 實例的性能指標、日誌數據和追蹤信息,實現從基礎設施到應用層面的全面監控。用户不僅能夠直觀地查看 CPU、內存、網絡、磁盤等關鍵指標的實時狀態和歷史趨勢,還可以通過觀測雲的智能告警功能及時發現並處理異常情況。此外,觀測雲支持將 RDS 數據與其他雲服務或本地應用的監控數據進行關聯分析,幫助用户從全局視角洞察系統運行狀況,優化資源配置,提升運維效率,確保阿里雲RDS 環境的穩定運行和高效管理。

採集器配置

  1. 登陸觀測雲控制枱
  2. 點擊【集成】菜單,選擇【雲賬號管理】
  3. 點擊【添加雲賬號】,選擇【阿里雲】,填寫界面所需的信息,如之前已配置過雲賬號信息,則忽略此步驟
  4. 點擊【測試】,測試成功後點擊【保存】,如果測試失敗,請檢查相關配置信息是否正確,並重新測試
  5. 點擊【雲賬號管理】列表上可以看到已添加的雲賬號,點擊相應的雲賬號,進入詳情頁
  6. 點擊雲賬號詳情頁的【集成】按鈕,在未安裝列表下,找到 阿里雲 RDS MySQL,點擊【安裝】按鈕,彈出安裝界面安裝即可。

關鍵指標

指標 描述 單位
ConnectionUsage 連接數使用率 %
CpuUsage CPU使用率 %
DiskUsage 磁盤使用率 %
IOPSUsage IOPS使用率 %
MemoryUsage 內存使用率 %
MySQL_ComDelete MySQL每秒Delete量 countSecond
MySQL_ComInsert MySQL每秒Insert量 countSecond
MySQL_ComInsertSelect MySQL每秒InsertSelect量 countSecond
MySQL_ComReplace MySQL每秒Replace量 countSecond
MySQL_ComReplaceSelect MySQL每秒ReplaceSelect量 countSecond
MySQL_ComSelect MySQL每秒Select量 countSecond
MySQL_ComUpdate MySQL每秒Update量 countSecond
MySQL_DataDiskSize MySQL_數據磁盤使用量 Megabytes
MySQL_IbufDirtyRatio MySQL_BP髒頁百分率 %
MySQL_IbufReadHit MySQL_BP讀命中率 %
MySQL_IbufRequestR MySQL每秒邏輯讀次數 countSecond
MySQL_IbufRequestW MySQL每秒邏輯寫次數 countSecond
MySQL_IbufUseRatio MySQL_BP利用率 %
MySQL_InnoDBDataRead MySQL_InnoDB每秒讀取數據量 Kbyte
MySQL_InnoDBDataWritten MySQL_InnoDB每秒寫入數據量 Kbyte
MySQL_InnoDBLogFsync MySQL_InnoDB每秒日誌fsync量 countSecond
MySQL_InnoDBLogWriteRequests MySQL_InnoDB每秒日誌寫請求次數 countSecond
MySQL_InnoDBLogWrites MySQL_InnoDB每秒日誌物理寫次數 countSecond
MySQL_InnoDBRowDelete MySQL_InnoDB每秒刪除行數 countSecond
MySQL_InnoDBRowInsert MySQL_InnoDB每秒插入行數 countSecond
MySQL_InnoDBRowRead MySQL_InnoDB每秒讀取行數 countSecond
MySQL_InnoDBRowUpdate MySQL_InnoDB每秒更新行數 countSecond
MySQL_InstanceDiskSize MySQL_實例磁盤使用量 Megabytes
MySQL_LogDiskSize MySQL_日誌磁盤使用量 Megabytes
MySQL_NetworkInNew MySQL網絡流入帶寬 bits/s
MySQL_NetworkOutNew MySQL網絡流出帶寬 bits/s
MySQL_OtherDiskSize MySQL_其他磁盤使用量 Megabytes
MySQL_QPS MySQL每秒查詢量 countSecond
MySQL_SlowQueries MySQL每秒慢查詢量 countSecond
MySQL_TPS MySQL每秒事務數 countSecond
MySQL_TempDiskTableCreates MySQL每秒創建臨時表數量 countSecond
MySQL_ThreadsConnected MySQL_線程連接數 count
MySQL_ThreadsRunning MySQL_活躍線程數 count

場景視圖

登錄觀測雲控制枱,點擊「場景」 -「新建儀表板」,輸入 “阿里雲 RDS Mysql”, 選擇 “阿里雲 RDS Mysql”,點擊 “確定” 即可添加視圖。

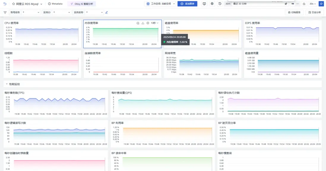
概覽裏面可以看到實例相關信息。

圖片

資源監控、性能監控和 InnoDB 的運行情況。

圖片

監控器(告警)

觀測雲內置了監控器模板,可以選擇從模版創建監控器,並開啓適合業務的監控器以及時通知相關成員關注問題,觸發條件、頻率等信息可以依據實際業務進行調整。

登錄觀測雲控制枱,點擊「監控」 -「新建監控器」,輸入 “阿里雲 RDS Mysql”, 選擇對應的監控器,點擊 “確定” 即可添加。

圖片

總結

通過將阿里雲 RDS MySQL 的原生監控數據集成到觀測雲平台,用户可以實現更全面、更高效的數據監控與分析。觀測雲作為一個強大的可觀測性平台,能夠將阿里雲 RDS MySQL 的監控數據與自身豐富的數據處理和可視化能力相結合。用户不僅可以實時查看 RDS MySQL 的運行狀態,如 CPU 使用率、內存使用率、連接數使用率等關鍵指標,還可以通過觀測雲的智能告警功能,快速發現並響應潛在的性能問題或異常情況。此外,觀測雲支持多種數據源的整合,能夠將 RDS MySQL 數據與其他雲服務或本地應用的監控數據進行關聯分析,幫助用户從全局視角洞察系統的健康狀況,從而更好地優化資源配置、提升系統穩定性,併為後續的運維決策提供有力支持。

Add a new Comments

Some HTML is okay.