在數字化轉型深水區,後台系統複雜度飆升,傳統測試方法在效率、覆蓋度和問題定位上遭遇嚴峻挑戰。隨着AI在測試領域的應用,優測後台一體化測試平台迎來重磅升級--深度集成AI大模型能力,為原有強大的測試基座注入智能新引擎!優測支持騰訊後台測試的實踐成果
平台全景 | AI驅動的全流程質量守護
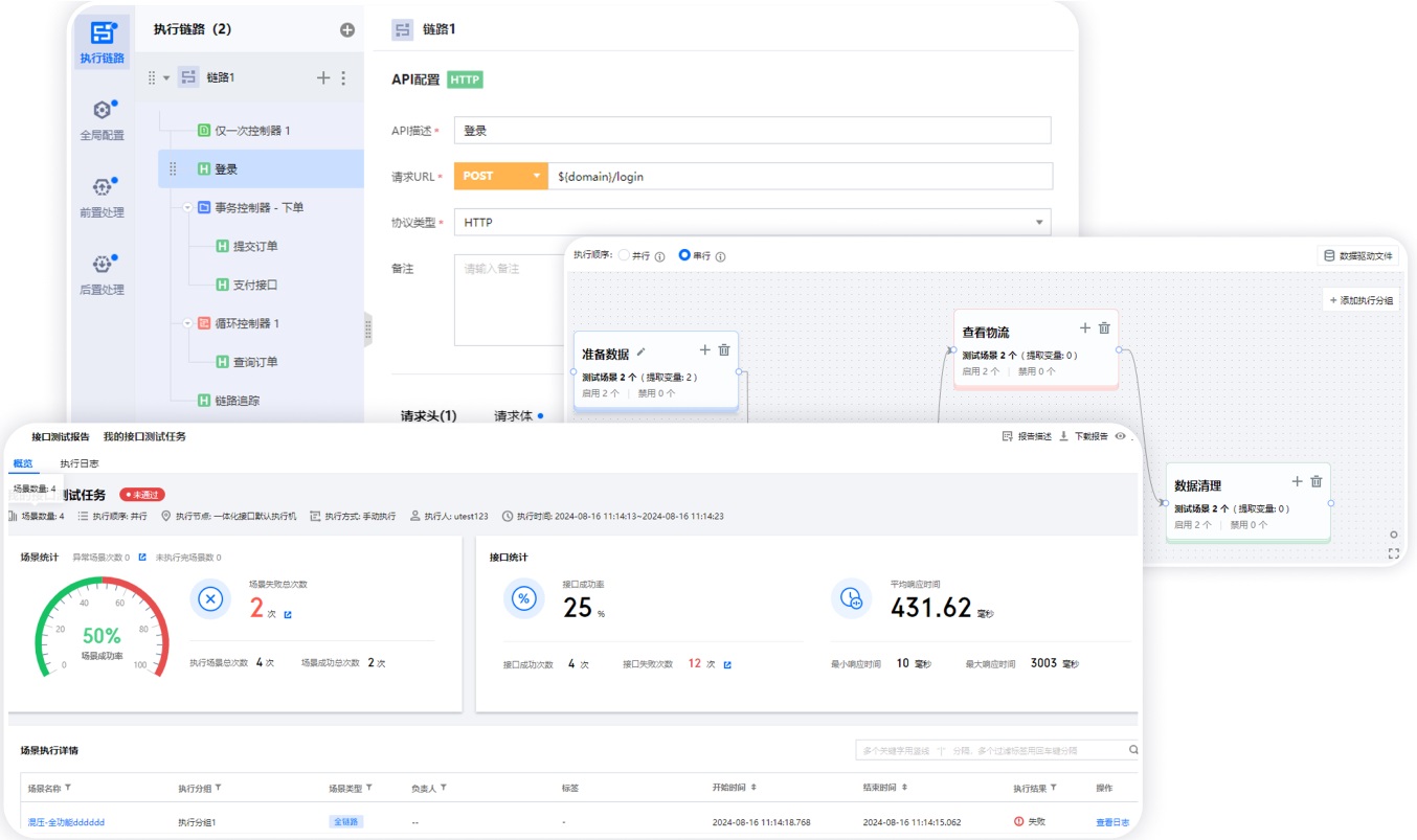
優測後台一體化測試平台深度融合後台測試全流程,覆蓋接口管理、接口測試、接口監控、壓力測試等關鍵場景,將AI能力系統化嵌入測試生命週期。
核心功能矩陣 | 構建堅實質量基座
- 接口管理:
資產化高效協同精細化描述API信息(URL、方法、參數等),支持Swagger/Postman一鍵導入,強大的版本管理與在線調試能力,保障接口資產清晰可控。
- 接口測試:
低代碼串聯複雜場景零代碼構建用例,支持多接口串聯模擬真實業務流;邏輯化斷言、多渠道自動告警,可視化報告直觀呈現測試細節。
- 接口監控:
實時感知,快速排障7x24小時監控API健康度(正確率、失敗率),快速定位異常;支持多地區/網絡監控,自定義告警規則,提供詳盡統計報告。
- 壓力測試:全鏈路性能保障支持複雜全鏈路場景構造,高度兼容JMeter資產。提供梯度增壓、浪涌等多種模式,全球壓力源支持百萬併發。秒級監控熔斷,專業報告為系統優化提供依據。
AI能力注入 | 重塑核心場景效率
- 接口測試用例智能生成:
效率與覆蓋度雙提升支持自然語言和接口文檔智能生成測試場景與用例,AI自動解析語義,一鍵解析Swagger/PB等接口文檔,秒級生成標準化接口測試用例。支持上傳項目文檔構建知識庫,通過RAG技術提升用例精準度。
- 智能造數與數據精簡:
分鐘級完成數據準備AI學習原始流量與接口規則,自動生成覆蓋正常、異常場景的測試數據;結合AI自動打標流量、生成規則,按需推薦最優數據集並持續更新。
- AI助手:
全流程伴隨式智能協作內置測試領域知識圖譜,通過自然語言提問即時獲取精準答案;AI自動解析測試報告,高亮關鍵風險點,生成可執行的優化建議;AI代碼助手根據用户描述,生成代碼並自動封裝成公共函數,簡化複雜測試場景構造的門檻。
不止於工具 | 卓越基石賦能企業質效躍升
優測後台一體化測試平台不僅是一套工具,更是為企業構築質量體系量身打造的協作平台!在質量即競爭力的時代,優測將不斷加速創新,以AI技術突破效率瓶頸,以全棧功能築牢質量防線,以專家服務護航客户持續成功!