博客 / 詳情

返回

prometheus監控Linux Server node_exporter代理安裝和配置

1,代理客户端安裝和配置

1,筆者是一個arm版本的linux Server,因此這裏下載的是arm版本的包
2,注意node_exporter的版本和prometheus的版本時間上不要相差太遠,有可能不兼容或者一些其他問題。

###新增node_exporter用户和組
root@******:/usr/local/node_exporter# groupadd node_exporter
root@******:/usr/local/node_exporter# useradd -g node_exporter -m -d /usr/local/node_exporter -s /sbin/nologin node_exporter
###下載node_exporter,筆者是一個arm版本的linux Server,因此這裏下載的是arm版本的包
root@******:/usr/local/node_exporter# wget https://github.com/prometheus/node_exporter/releases/download/v1.6.1/node_exporter-1.6.1.linux-arm64.tar.gz

###解壓縮node_exporter安裝包
tar xvf node_exporter-1.6.1.linux-arm64.tar.gz
mv node_exporter-1.6.1.linux-arm64/ node_exporter

###授權
root@******:/usr/local/node_exporter/node_exporter# chown -R node_exporter:node_exporter /usr/local/node_exporter
root@******:/usr/local/node_exporter/node_exporter# chmod +x /usr/local/node_exporter/node_exporter/node_exporter


###創建systemctl服務啓動文件
root@******:/usr/local/node_exporter/node_exporter#
cat > /usr/lib/systemd/system/node_exporter.service <<EOF
[Unit]
Description=node_exporter
After=network.target
[Service]
Type=simple
User=node_exporter
ExecStart=/usr/local/node_exporter/node_exporter/node_exporter
Restart=on-failure
[Install]
WantedBy=multi-user.target
EOF


###啓動服務
systemctl start node_exporter
systemctl enable node_exporter

 windows_exporter安裝後生成的http服務,http://192.168.1.4:9100/metrics 也即暴露給prometheus服務端的接口

image

image

2,prometheus服務端配置

1,prometheus服務端配置文件增加

    # linux monitor
  - job_name: 'linux_monitor'
    static_configs:
    - targets: ['192.168.***.***:9100']#或者在這裏追加其他服務器,格式為:'ip:port','ip:port','ip:port'

2,重啓prometheus之後,進入prometheus的控制後台,發現上述代理已經註冊到prometheus服務端中

image

 

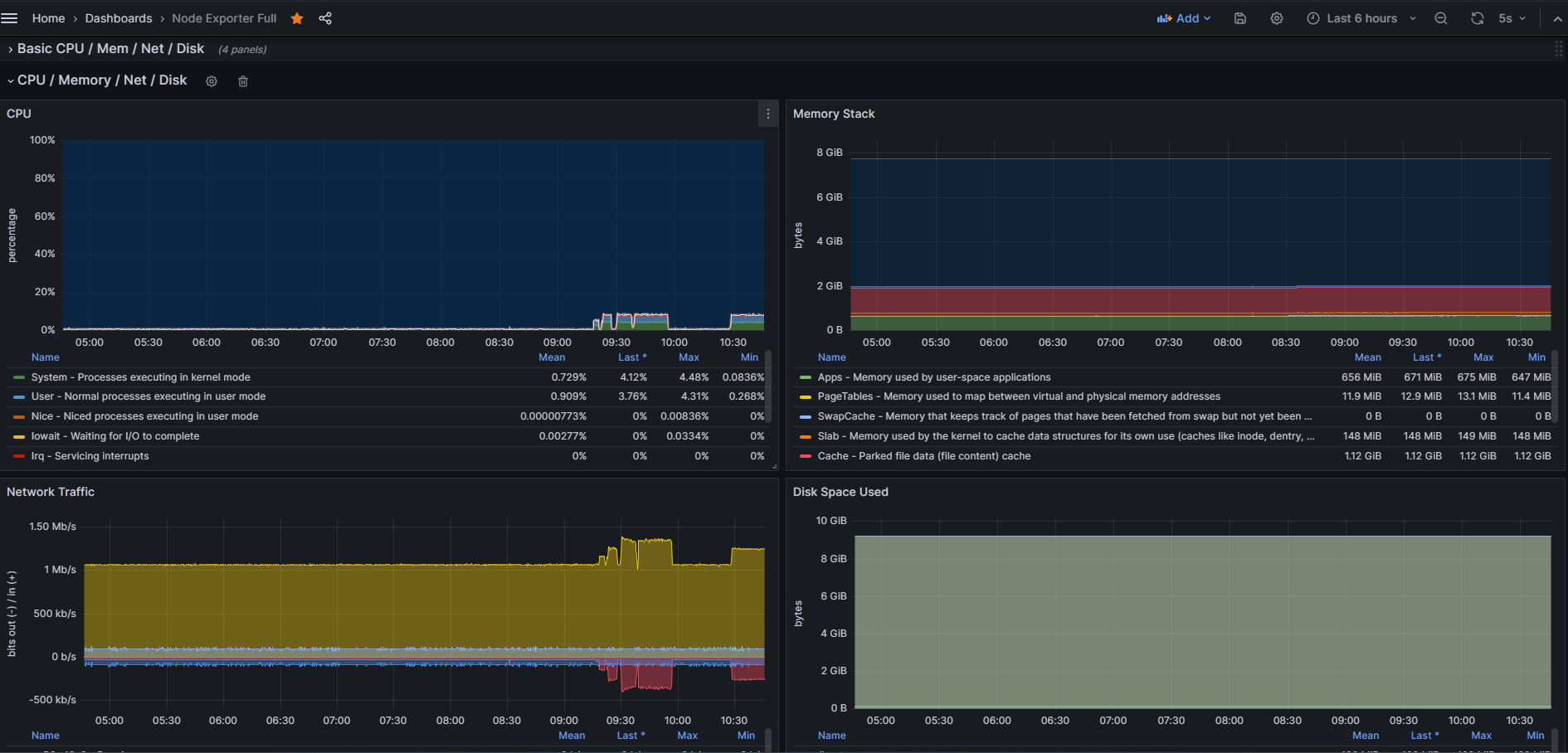
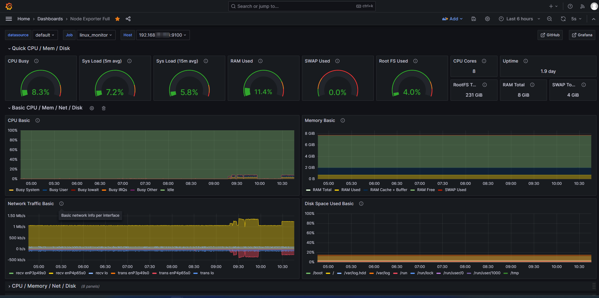
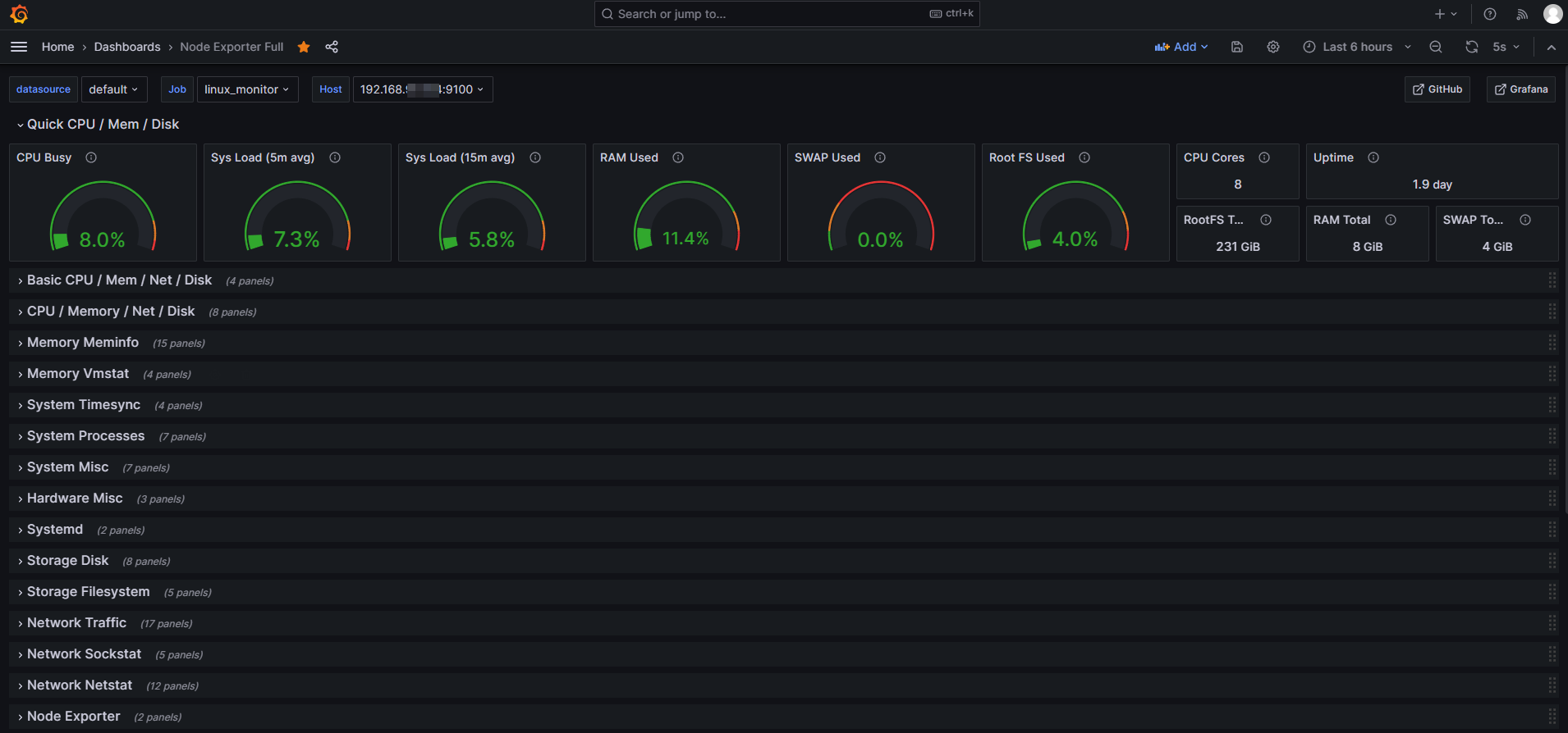
3,Grafana模板

這裏使用經典的9276模板,裏面有數十項系統負載指標可供參考。

image

image

image

 

參考:https://www.cnblogs.com/lvzhenjiang/p/14377577.html

 

 

user avatar
0 位用戶收藏了這個故事!

發佈 評論

Some HTML is okay.