博客 / 詳情

返回

騰訊內部測試管理工具揭秘:讓用例"活"起來

您知道騰訊QQ、騰訊視頻這些國民級應用背後,藏着什麼質量保障的秘密武器嗎?在產品質量成為企業核心競爭力的今天,大廠們都在默默使用一款強大的測試管理工具—優測。它不僅服務於騰訊內部的頂級應用,也是眾多行業頭部企業的選擇。今天,我們就來為您揭秘,騰訊等大廠研發團隊如何通過高效的測試管理工具保障應用質量!

用例管理的困境

在敏捷開發模式下,測試團隊普遍面臨"用例管理困境":一個需求對應多個版本,每個版本又有數十個測試用例,傳統工具無法有效管理用例與版本的關聯關係,導致用例複用率低下,且維護成本越來越高,讓用例不再是資產而是負債。

測試管理工具揭秘:讓用例"活"起來

作為騰訊自研的測試管理工具,優測測試管理平台已積累超過380萬條的測試用例資產,通過構建“需求-用例-執行-報告”的全流程閉環機制,在日常中支持大型、多端產品的測試過程管理。

全流程測試活動整合

為實現規模化管理和跨團隊協作,優測測試管理工具將產品開發測試全生命週期的流程和標準固化至工具平台中,覆蓋從需求到用例、評審、測試計劃編排、測試報告、質量度量、用例健康度治理等全流程。

AI智能生成用例

在智能化方面,工具支持自然語言智能生成用例。用户輸入需求文檔或描述業務邏輯,AI自動解析語義並生成測試用例。平台內置了豐富的提示詞Prompt工程,考慮等價類劃分、邊界值分析等測試方法論,提升用例的覆蓋度;支持輸入、上傳項目文件作為知識庫文件,通過RAG提升用例採納率。

腦圖式用例與版本追溯

針對敏捷開發的快速迭代需求,優測測試管理工具採用“腦圖式用例結構視圖”結合版本追溯,以可視化圖形呈現模塊關係,支持層級展開與編輯。通過符合思維模式的設計,用户可直觀地進行復雜測試用例的快速梳理。

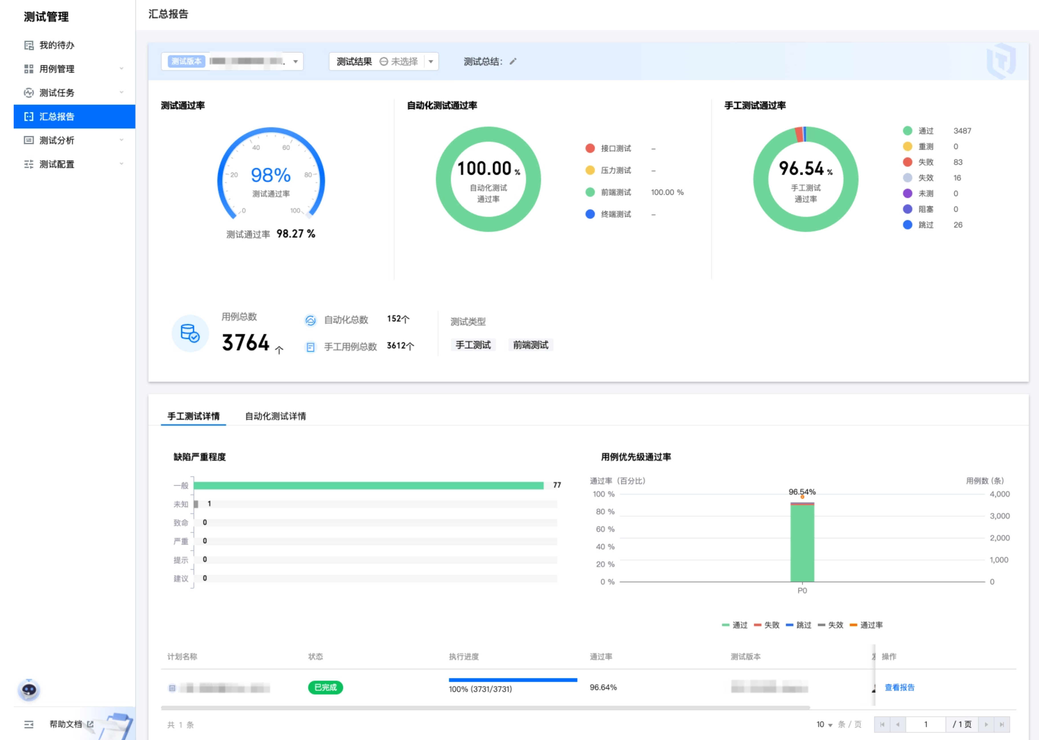
可視化動態看板

動態報告功能將測試數據轉化為直觀的進度視圖與質量指標。全局看板可實時展示跨項目進度,自定義過濾器與分層視圖支持多維度數據分析,幫助不同崗位的相關決策人快速定位質量問題。

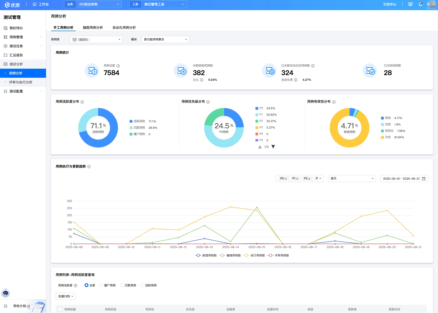
產品細節剖析

在用例管理細節上,工具支持按照模板規範編寫用例,使用靈活的層級模塊,輕鬆組織測試用例庫等等。這些細節的差異和構思,也成為整個測試活動中為用户節省時間的關鍵。

TA們的使用反饋

歡迎體驗

填寫申請表單,即可免費預約優測測試管理工具的演示與體驗,還可以收穫最新功能動態和使用指導!

本文未註明其它來源的內容,其版權歸優測雲服務平台所有,未經允許不得轉載本文內容。如需轉載本文,請在顯著位置註明出處(優測雲服務平台,以及文章鏈接:https://utest.21kunpeng.com/home/topic/testmanage)

user avatar
0 位用戶收藏了這個故事!

發佈 評論

Some HTML is okay.