博客 / 詳情

返回

Prometheus+Grafana+Alertmanager監控

1. 簡介

通過Prometheus+Grafana+Alertmanager實現對常用組件的監控,並進行告警。

2. 系統環境

① Prometheus:                  192.168.83.137 39090
② Grafana:                     192.168.83.137 33000
③ Alertmanager:                192.168.83.137 39093
④ node_exporter:               192.168.83.137 39100、192.168.83.138 39100
⑤ mysqld_exporter:             192.168.83.137 39104
⑥ nginx-prometheus-exporter:    192.168.83.137 39113、192.168.83.138 39113
⑦ process-exporter:            192.168.83.137 39256
⑧ prometheus-webhook-dingtalk: 192.168.83.138 38086

3. 實現要求

① 通過node_exporter實現對linux系統的監控,並通過Grafana進行圖形化展示
② 通過mysqld_exporter實現對mysql數據庫的監控,並通過Grafana進行圖形化展示
③ 通過nginx-prometheus-exporter實現對nginx中間件的監控,並通過Grafana進行圖形化展示
④ 通過process-exporter實現對系統進程的監控,並通過Grafana進行圖形化展示
⑤ 對監控數據配置告警。
        

4. 下載:

① Prometheus:
    https://github.com/prometheus/prometheus/releases/download/v3.4.0/prometheus-3.4.0.linux-amd64.tar.gz
② Grafana:
    https://dl.grafana.com/enterprise/release/grafana-enterprise-12.0.0.linux-amd64.tar.gz
③ Alertmanager:
    https://github.com/prometheus/alertmanager/releases/download/v0.28.1/alertmanager-0.28.1.linux-amd64.tar.gz
④ node_exporter:
    https://github.com/prometheus/node_exporter/releases/download/v1.9.1/node_exporter-1.9.1.linux-amd64.tar.gz
⑤ mysqld_exporter:
    https://github.com/prometheus/mysqld_exporter/releases/download/v0.17.2/mysqld_exporter-0.17.2.linux-amd64.tar.gz
⑥ process-exporter:
    https://github.com/ncabatoff/process-exporter/releases/download/v0.8.7/process-exporter-0.8.7.linux-amd64.tar.gz
⑦ prometheus-webhook-dingtalk:
    https://github.com/timonwong/prometheus-webhook-dingtalk/releases/download/v2.1.0/prometheus-webhook-dingtalk-2.1.0.linux-amd64.tar.gz
⑧ nginx-prometheus-exporter:
    https://github.com/nginx/nginx-prometheus-exporter/releases/download/v1.4.2/nginx-prometheus-exporter_1.4.2_linux_amd64.tar.gz

5. 安裝配置:

① node_exporter:

安裝:

tar zxvf node_exporter-1.9.0.linux-amd64.tar.gz -C /usr/local/share/applications/
cd /usr/local/share/applications/node_exporter-1.9.0.linux-amd64/

啓動:

./node_exporter --web.listen-address=:39100

驗證:

http://192.168.83.137:39100/metrics   //頁面能訪問,且可以看到對應的指標

創建服務:

vim /usr/lib/systemd/system/node_exporter.service
[Unit]
Description=Prometheus exporter for node metrics, written in Go with pluggable metric collectors.
Documentation=https://github.com/prometheus/node_exporter/
After=network.target
 
[Service]
Type=simple
WorkingDirectory=/usr/local/share/applications/node_exporter-1.9.0.linux-amd64/
ExecStart=/usr/local/share/applications/node_exporter-1.9.0.linux-amd64/node_exporter --web.listen-address=:39100
Restart=on-failure
 
[Install]
WantedBy=multi-user.target

驗證服務:

systemctl daemon-reload
systemctl start node_exporter
systemctl enable node_exporter
systemctl status node_exporter
netstat -lantup | grep 39100

② mysqld_exporter:

準備:

安裝mysql,此處不贅述
mysql授權:
    mysql> CREATE USER 'exporter'@'localhost' IDENTIFIED BY 'Prometheus';
    mysql> GRANT PROCESS, REPLICATION CLIENT, SELECT ON *.* TO 'exporter'@'localhost';
    mysql> flush privileges;

安裝:

tar zxvf mysqld_exporter-0.17.2.linux-amd64.tar.gz -C /usr/local/share/applications/
cd /usr/local/share/applications/mysqld_exporter-0.17.2.linux-amd64
vim mysqld_exporter.cnf
[client]
user=exporter
password=Prometheus

啓動:

./mysqld_exporter --config.my-cnf=mysqld_exporter.cnf --web.listen-address=:39104 --mysqld.address="localhost:13306"

驗證:

http://192.168.83.137:39104/metrics         //頁面能訪問,且可以看到對應的指標

創建服務:

vim /usr/lib/systemd/system/mysqld_exporter.service
[Unit]
Description=Prometheus exporter for mysql metrics, written in Go with pluggable metric collectors.
Documentation=https://github.com/prometheus/mysqld_exporter/
After=network.target
 
[Service]
Type=simple
WorkingDirectory=/usr/local/share/applications/mysqld_exporter-0.17.2.linux-amd64
ExecStart=/usr/local/share/applications/mysqld_exporter-0.17.2.linux-amd64/mysqld_exporter --config.my-cnf=/usr/local/share/applications/mysqld_exporter-0.17.2.linux-amd64/mysqld_exporter.cnf --web.listen-address=:39104 --mysqld.address="localhost:13306"
Restart=on-failure
 
[Install]
WantedBy=multi-user.target

驗證服務:

systemctl daemon-reload
systemctl start mysqld_exporter
systemctl enable mysqld_exporter
systemctl status mysqld_exporter
netstat -lantup | grep 39104            

③ nginx-prometheus-exporter:

準備:

安裝nginx,此處不再贅述
配置stub_status模塊
    location /stub_status {
        stub_status;
    }

安裝:

mkdir /usr/local/share/applications/nginx-prometheus-exporter_1.4.2
tar zxvf nginx-prometheus-exporter_1.4.2_linux_amd64.tar.gz -C /usr/local/share/applications/nginx-prometheus-exporter_1.4.2
cd /usr/local/share/applications/nginx-prometheus-exporter_1.4.2/

啓動:

./nginx-prometheus-exporter --web.listen-address=:39113 --nginx.scrape-uri=http://127.0.0.1:8080/stub_status

驗證:

http://192.168.83.137:39113/metrics         //頁面能訪問,且可以看到對應的指標

創建服務:

vim /usr/lib/systemd/system/nginx-prometheus-exporter.service
[Unit]
Description=Prometheus exporter for nginx metrics, written in Go with pluggable metric collectors.
Documentation=https://github.com/nginx/nginx-prometheus-exporter/
After=network.target
 
[Service]
Type=simple
WorkingDirectory=/usr/local/share/applications/nginx-prometheus-exporter_1.4.2/
ExecStart=/usr/local/share/applications/nginx-prometheus-exporter_1.4.2/nginx-prometheus-exporter --web.listen-address=:39113 --nginx.scrape-uri=http://127.0.0.1:8080/stub_status
Restart=on-failure
 
[Install]
WantedBy=multi-user.target

驗證服務:

systemctl daemon-reload
systemctl start nginx-prometheus-exporter
systemctl enable nginx-prometheus-exporter
systemctl status nginx-prometheus-exporter
netstat -lantup | grep 39104                            

④ process-exporter:

安裝:

tar zxvf process-exporter-0.8.7.linux-amd64.tar.gz -C /usr/local/share/applications/
cd /usr/local/share/applications/process-exporter-0.8.7.linux-amd64/

創建配置文件:

vim process-exporter.yml
process_names:
  - name: "{{.Matches}}"  #mysql
    cmdline:
    - 'mysql'

  - name: "{{.Matches}}"  #nginx
    cmdline:
    - 'nginx'

  - name: "{{.Comm}}"     #other
    cmdline:
    - '.+'

啓動:

./process-exporter -config.path=process-exporter.yaml -web.listen-address=":39256"

驗證:

http://192.168.83.137:39256/metrics         //頁面能訪問,且可以看到對應的指標

創建服務:

vim /usr/lib/systemd/system/process-exporter.service
[Unit]
Description=Prometheus exporter for nginx metrics, written in Go with pluggable metric collectors.
Documentation=https://github.com/nginx/nginx-prometheus-exporter/
After=network.target
 
[Service]
Type=simple
WorkingDirectory=/usr/local/share/applications/process-exporter-0.8.7.linux-amd64/
ExecStart=/usr/local/share/applications/process-exporter-0.8.7.linux-amd64/process-exporter -config.path=/usr/local/share/applications/process-exporter-0.8.7.linux-amd64/process-exporter.yaml -web.listen-address=":39256"
Restart=on-failure
 
[Install]
WantedBy=multi-user.target

驗證服務:

systemctl daemon-reload
systemctl start process-exporter
systemctl enable process-exporter
systemctl status process-exporter
netstat -lantup | grep 39256                

⑤ prometheus-webhook-dingtalk:

安裝:

tar zxvf prometheus-webhook-dingtalk-2.1.0.linux-amd64.tar.gz -C /usr/local/share/applications/
cd /usr/local/share/applications/prometheus-webhook-dingtalk-2.1.0.linux-amd64/

修改告警模板配置文件:

cp contrib/templates/legacy/template.tmpl contrib/templates/legacy/template.tmpl_default
vim contrib/templates/legacy/template.tmpl
{{ define "dingtalk.default.message" }}
{{- if gt (len .Alerts.Firing) 0 -}}
{
  "msgtype": "text",
  "text": {
    "content": "告警通知: FIRING\n\n告警狀態: FIRING\n告警名稱: {{ .CommonLabels.alertname }}\n實例: {{ .CommonLabels.instance }}\n開始時間: {{ (index .Alerts.Firing 0).StartsAt.Format `2006-01-02 15:04:05` }}\n描述: {{ .CommonAnnotations.summary }}\n詳情: {{ .CommonAnnotations.description }}",
    "at": {
      "isAtAll": false
    }
  }
}
{{- end }}

{{- if gt (len .Alerts.Resolved) 0 -}}
{
  "msgtype": "text",
  "text": {
    "content": "告警恢復通知: RESOLVED\n\n告警狀態: RESOLVED\n告警名稱: {{ .CommonLabels.alertname }}\n實例: {{ .CommonLabels.instance }}\n恢復時間: {{ (index .Alerts.Resolved 0).EndsAt.Format `2006-01-02 15:04:05` }}\n描述: {{ .CommonAnnotations.summary }}\n詳情: {{ .CommonAnnotations.description }}",
    "at": {
      "isAtAll": false
    }
  }
}
{{- end }}
{{ end }}

修改配置文件:

cp config.example.yml config.yml
vim config.yml    
## Request timeout
# timeout: 5s

## Uncomment following line in order to write template from scratch (be careful!)
#no_builtin_template: true

## Customizable templates path
templates:
  - contrib/templates/legacy/template.tmpl

## You can also override default template using `default_message`
## The following example to use the 'legacy' template from v0.3.0
#default_message:
#  title: '{{ template "legacy.title" . }}'
#  text: '{{ template "legacy.content" . }}'

## Targets, previously was known as "profiles"
targets:
  webhook1:
    url: https://oapi.dingtalk.com/robot/send?access_token=xxx      #填寫實際access_token
    # secret for signature
    secret: xxx    #填寫實際secret
  #webhook2:
  #  url: https://oapi.dingtalk.com/robot/send?access_token=xxxxxxxxxxxx
  #webhook_legacy:
  #  url: https://oapi.dingtalk.com/robot/send?access_token=xxxxxxxxxxxx
  #  # Customize template content
    message:
      # Use legacy template
      title: '{{ template "dingtalk.default.message". }}'
      text: '{{ template "dingtalk.default.message". }}'
  #webhook_mention_all:
  #  url: https://oapi.dingtalk.com/robot/send?access_token=xxxxxxxxxxxx
  #  mention:
  #    all: true
  #webhook_mention_users:
  #  url: https://oapi.dingtalk.com/robot/send?access_token=xxxxxxxxxxxx
  #  mention:
  #    mobiles: ['156xxxx8827', '189xxxx8325']

啓動

./prometheus-webhook-dingtalk --web.listen-address=":38060" --config.file=config.yml

創建服務:

vim /usr/lib/systemd/system/prometheus-webhook-dingtalk.service
[Unit]
Description=Generating DingTalk notification from Prometheus AlertManager WebHooks.
Documentation=https://github.com/timonwong/prometheus-webhook-dingtalk
After=network.target
 
[Service]
Type=simple
WorkingDirectory=/usr/local/share/applications/prometheus-webhook-dingtalk-2.1.0.linux-amd64/
ExecStart=/usr/local/share/applications/prometheus-webhook-dingtalk-2.1.0.linux-amd64/prometheus-webhook-dingtalk --web.listen-address=":38060" --config.file=/usr/local/share/applications/prometheus-webhook-dingtalk-2.1.0.linux-amd64/config.yml
Restart=on-failure
 
[Install]
WantedBy=multi-user.target

驗證服務:

systemctl daemon-reload
systemctl start prometheus-webhook-dingtalk
systemctl enable prometheus-webhook-dingtalk
systemctl status prometheus-webhook-dingtalk
netstat -lantup | grep 38060        

⑥ Alertmanager:

安裝:

tar zxvf alertmanager-0.28.1.linux-amd64.tar.gz -C /usr/local/share/applications/
cd /usr/local/share/applications/alertmanager-0.28.1.linux-amd64/

修改配置文件:

cp alertmanager.yml alertmanager.yml_default
vim alertmanager.yml
global:
  resolve_timeout: 5m

route:
  group_by: ['alertname', 'cluster', 'service']
  group_wait: 30s
  group_interval: 5m
  repeat_interval: 1h
  receiver: 'team-B-receiver'
  routes:
    - match_re:
        alertname: "(InstanceDown|MySQLDown|NginxDown|ProcessDown)"
      receiver: 'team-A-receiver'
    - receiver: 'team-B-receiver'

receivers:
- name: 'team-A-receiver'
  webhook_configs:
    - url: 'http://192.168.83.137:38060/dingtalk/webhook1/send' # 替換為你的釘釘機器人Webhook URL
      send_resolved: true
  email_configs:
    - to: 'xxx@163.com'      # 替換為實際的郵箱地址
      from: 'xxx@163.com'     # 替換為實際的郵箱地址
      smarthost: 'smtp.163.com:465' # 如果使用SSL
      # smarthost: 'smtp.163.com:587' # 如果使用STARTTLS
      auth_username: 'xxx@163.com'
      auth_password: 'xxxxx' # 替換為實際的郵箱密碼
      send_resolved: true

- name: 'team-B-receiver'
  #webhook_configs:
  #  - url: 'https://oapi.dingtalk.com/robot/send?access_token=your-dingtalk-token-for-team-B' # 替換為你的釘釘機器人Webhook URL
  #    send_resolved: true
  email_configs:
    - to: 'xxx@163.com'      # 替換為實際的郵箱地址
      from: 'xxx@163.com'     # 替換為實際的郵箱地址
      smarthost: 'smtp.163.com:465' # 如果使用SSL
      # smarthost: 'smtp.163.com:587' # 如果使用STARTTLS
      auth_username: 'xxx@163.com'
      auth_password: 'xxxxx' # 替換為實際的郵箱密碼
      send_resolved: true

啓動

./alertmanager --config.file="alertmanager.yml" --web.listen-address=:39093

創建服務:

vim /usr/lib/systemd/system/alertmanager.service
[Unit]
Description=The Alertmanager handles alerts sent by client applications such as the Prometheus server. 
Documentation=https://github.com/prometheus/alertmanager
After=network.target
 
[Service]
Type=simple
WorkingDirectory=/usr/local/share/applications/alertmanager-0.28.1.linux-amd64/
ExecStart=/usr/local/share/applications/alertmanager-0.28.1.linux-amd64/alertmanager --config.file="/usr/local/share/applications/alertmanager-0.28.1.linux-amd64/alertmanager.yml" --web.listen-address=:39093
Restart=on-failure
 
[Install]
WantedBy=multi-user.target

驗證服務:

systemctl daemon-reload
systemctl start alertmanager
systemctl enable alertmanager
systemctl status alertmanager
netstat -lantup | grep 39093

⑦ Prometheus:

安裝:

tar zxvf prometheus-3.2.1.linux-amd64.tar.gz -C /usr/local/share/applications/
cd /usr/local/share/applications/prometheus-3.2.1.linux-amd64/

修改配置文件:

cp prometheus.yml prometheus.yml_default
vim prometheus.yml    
# my global config
global:
  scrape_interval: 15s # Set the scrape interval to every 15 seconds. Default is every 1 minute.
  evaluation_interval: 15s # Evaluate rules every 15 seconds. The default is every 1 minute.
  # scrape_timeout is set to the global default (10s).

# Alertmanager configuration
alerting:
  alertmanagers:
    - static_configs:
        - targets:
           - 192.168.83.137:39093

# Load rules once and periodically evaluate them according to the global 'evaluation_interval'.
rule_files:
  - "/usr/local/share/alertmanager-0.28.1.linux-amd64/AlterRules/*.yml"
  # - "first_rules.yml"
  # - "second_rules.yml"

# A scrape configuration containing exactly one endpoint to scrape:
# Here it's Prometheus itself.
scrape_configs:
  # The job name is added as a label `job=<job_name>` to any timeseries scraped from this config.
  - job_name: "prometheus"

    # metrics_path defaults to '/metrics'
    # scheme defaults to 'http'.
    static_configs:
      - targets: ["192.168.83.137:39090"]

  - job_name:       'node'
    # Override the global default and scrape targets from this job every 5 seconds.
    scrape_interval: 5s
    static_configs:
      - targets: ['192.168.83.137:39100','192.168.83.138:39100']
        labels:
          group: 'node'

  - job_name:       'mysql'
    # Override the global default and scrape targets from this job every 5 seconds.
    scrape_interval: 5s
    static_configs:
      - targets: ['192.168.83.137:39104']
        labels:
          group: 'mysql'

  - job_name:       'nginx'
    # Override the global default and scrape targets from this job every 5 seconds.
    scrape_interval: 5s
    static_configs:
      - targets: ['192.168.83.137:39113']
        labels:
          group: 'nginx'

  - job_name:       'process'
    # Override the global default and scrape targets from this job every 5 seconds.
    scrape_interval: 5s
    static_configs:
      - targets: ['192.168.83.137:39256']
        labels:
          group: 'process'

啓動

./prometheus --config.file="prometheus.yml" --web.listen-address=0.0.0.0:39090 --storage.tsdb.path="/data/prometheus"

驗證:

http://192.168.83.137:39090/targets        //頁面能訪問,且可以看到對應的指標

創建服務:

vim /usr/lib/systemd/system/prometheus.service
[Unit]
Description=Prometheus, a Cloud Native Computing Foundation project, is a systems and service monitoring system.  
Documentation=https://github.com/prometheus/prometheus/
After=network.target
 
[Service]
Type=simple
WorkingDirectory=/usr/local/share/applications/prometheus-3.2.1.linux-amd64/
ExecStart=/usr/local/share/applications/prometheus-3.2.1.linux-amd64/prometheus --config.file="/usr/local/share/applications/prometheus-3.2.1.linux-amd64/prometheus.yml" --web.listen-address=0.0.0.0:39090 --storage.tsdb.path="/data/prometheus"
Restart=on-failure
 
[Install]
WantedBy=multi-user.target

驗證服務:

systemctl daemon-reload
systemctl start prometheus
systemctl enable prometheus
systemctl status prometheus
netstat -lantup | grep 39090

⑧ Grafana:

安裝:

tar zxvf grafana-enterprise-11.5.2.linux-amd64.tar.gz -C /usr/local/share/applications/
cd /usr/local/share/applications/grafana-v11.5.2/

修改配置文件:

cp conf/defaults.ini conf/defaults.ini_dafault
vim conf/defaults.ini
    http_port = 3000 更改為http_port = 33000

啓動

./bin/grafana-server

驗證:

http://192.168.83.137:33000/        //頁面能訪問,用户名密碼admin/admin可以進入

創建服務:

vim /usr/lib/systemd/system/grafana-server.service
[Unit]
Description=Dashboard anything. Observe everything.  
Documentation=https://grafana.com/grafana/download
After=network.target
 
[Service]
Type=simple
WorkingDirectory=/usr/local/share/applications/grafana-v11.5.2/
ExecStart=/usr/local/share/applications/grafana-v11.5.2/bin/grafana-server
Restart=on-failure
 
[Install]
WantedBy=multi-user.target

驗證服務:

systemctl daemon-reload
systemctl start grafana-server
systemctl enable grafana-server
systemctl status grafana-server
netstat -lantup | grep 33000

6. 監控

grafana 添加Prometheus源:

Home > Connections > Add new connection,選擇Prometheus,點擊 Add new data source. 點擊填入Prometheus server URL:http://192.168.83.137:39090/,點擊 test & save.
添加成功後,在Home > Connections > Data sources,可看到添加的源


① 通過node_exporter實現對linux系統的監控,並通過Grafana進行圖形化展示

Home > Dashboards,點擊new,選擇Import dashboard,輸入ID(8919,具體可在https://grafana.com/grafana/dashboards/搜索),選擇添加的Prometheus源,點擊import,即可跳轉到對應的監控頁面。
再次進去可在Home > Dashboards,點擊Node Exporter Dashboard 20240520 TenSunS自動同步版進行查看。


② 通過mysqld_exporter實現對mysql數據庫的監控,並通過Grafana進行圖形化展示

Home > Dashboards,點擊new,選擇Import dashboard,輸入ID(7362,具體可在https://grafana.com/grafana/dashboards/搜索),選擇添加的Prometheus源,點擊import,即可跳轉到對應的監控頁面。
再次進去可在Home > Dashboards,點擊MySQL Overview 進行查看。


③ 通過nginx-prometheus-exporter實現對nginx中間件的監控,並通過Grafana進行圖形化展示

Home > Dashboards,點擊new,選擇Import dashboard,輸入ID(10393,具體可在https://grafana.com/grafana/dashboards/搜索),選擇添加的Prometheus源,點擊import,即可跳轉到對應的監控頁面。
再次進去可在Home > Dashboards,點擊Nginx進行查看。


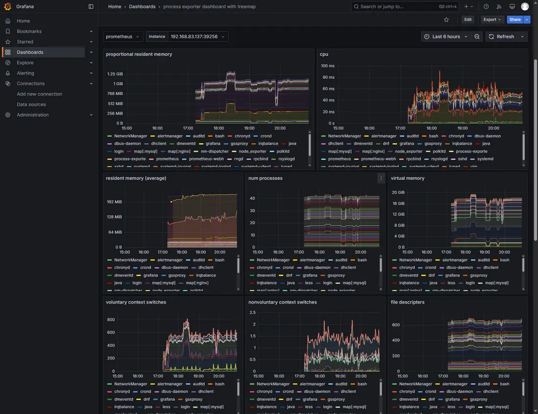
④ 通過process-exporter實現對系統進程的監控,並通過Grafana進行圖形化展示

Home > Dashboards,點擊new,選擇Import dashboard,輸入ID(13882,具體可在https://grafana.com/grafana/dashboards/搜索),選擇添加的Prometheus源,點擊import,即可跳轉到對應的監控頁面。
再次進去可在Home > Dashboards,點擊process exporter dashboard with treemap進行查看。

7. 告警

① node_exporter告警規則

    cd /usr/local/share/alertmanager-0.28.1.linux-amd64/AlterRules/
    vim node_rules.yml
groups:
  - name: instance-health
    rules:
      - alert: InstanceDown
        expr: up{job="node"} == 0
        for: 2m
        labels:
          severity: warning
        annotations:
          summary: "Instance {{ $labels.instance }} is down"
          description: "{{ $labels.instance }} has been unreachable for more than 2 minutes."

  - name: cpu-usage
    rules:
      - alert: HighCpuUsage
        expr: (rate(node_cpu_seconds_total{mode!="idle"}[5m]) * 100) > 80
        for: 5m
        labels:
          severity: warning
        annotations:
          summary: "High CPU usage on {{ $labels.instance }}"
          description: "CPU usage is above 80% (current value: {{ $value }}%)"

  - name: memory-usage
    rules:
      - alert: HighMemoryUsage
        expr: ((node_memory_MemTotal_bytes - node_memory_MemFree_bytes - node_memory_Buffers_bytes - node_memory_Cached_bytes) / node_memory_MemTotal_bytes) * 100 > 85
        for: 5m
        labels:
          severity: warning
        annotations:
          summary: "High memory usage on {{ $labels.instance }}"
          description: "Memory usage is above 85% (current value: {{ $value }}%)"

  - name: disk-usage
    rules:
      - alert: DiskWillFillIn4Hours
        expr: predict_linear(node_disk_io_time_seconds_total[1h], 4*3600) > 100
        for: 30m
        labels:
          severity: warning
        annotations:
          summary: "Disk on {{ $labels.device }} will fill in less than 4 hours"
          description: "Disk partition {{ $labels.device }} is expected to fill up within 4 hours."

  - name: filesystem-usage
    rules:
      - alert: HighFsUsage
        expr: (node_filesystem_size_bytes{mountpoint!~"/boot|/var/log"} - node_filesystem_free_bytes) / node_filesystem_size_bytes * 100 > 90
        for: 5m
        labels:
          severity: warning
        annotations:
          summary: "High filesystem usage on {{ $labels.mountpoint }}"
          description: "Filesystem on {{ $labels.mountpoint }} is above 90% (current value: {{ $value }}%)"

② mysqld_exporter告警規則

    cd /usr/local/share/alertmanager-0.28.1.linux-amd64/AlterRules/
    vim mysqld_rules.yml
groups:
- name: mysql.rules
  rules:
  - alert: MySQLDown
    expr: mysql_up == 0
    for: 1m
    labels:
      severity: critical
    annotations:
      summary: "MySQL instance is down"
      description: "MySQL instance {{ $labels.instance }} has been down for more than 1 minute."

  - alert: HighConnectionUsage
    expr: rate(mysql_global_status_threads_connected[5m]) > 800 # 根據實際情況調整閾值
    for: 5m
    labels:
      severity: warning
    annotations:
      summary: "High number of connections on MySQL instance"
      description: "The number of connections to MySQL instance {{ $labels.instance }} has exceeded the threshold of 800 connections."

  - alert: SlowQueriesDetected
    expr: increase(mysql_global_status_slow_queries[5m]) > 10 # 根據實際情況調整閾值
    for: 5m
    labels:
      severity: warning
    annotations:
      summary: "Slow queries detected on MySQL instance"
      description: "More than 10 slow queries have been detected on MySQL instance {{ $labels.instance }} in the last 5 minutes."

  - alert: InnoDBBufferPoolHitRateLow
    expr: (1 - (rate(mysql_global_status_innodb_buffer_pool_reads[5m]) / rate(mysql_global_status_innodb_buffer_pool_read_requests[5m]))) * 100 < 90
    for: 5m
    labels:
      severity: warning
    annotations:
      summary: "InnoDB buffer pool hit rate low"
      description: "The InnoDB buffer pool hit rate on MySQL instance {{ $labels.instance }} is below 90%."

③ nginx-prometheus-exporter告警規則

    cd /usr/local/share/alertmanager-0.28.1.linux-amd64/AlterRules/
    vim nginx_rules.yml
groups:
- name: nginx.rules
  rules:

  # Nginx Down
  - alert: NginxDown
    expr: nginx_up == 0
    for: 1m
    labels:
      severity: critical
    annotations:
      summary: "Nginx instance {{ $labels.instance }} is down"
      description: "Nginx instance {{ $labels.instance }} has been down for more than 1 minute."

  # High Request Rate
  - alert: HighRequestRate
    expr: rate(nginx_http_requests_total[5m]) > 10000 # 根據實際情況調整閾值
    for: 5m
    labels:
      severity: warning
    annotations:
      summary: "High request rate on Nginx instance {{ $labels.instance }}"
      description: "The request rate on Nginx instance {{ $labels.instance }} has exceeded the threshold of 10,000 requests per 5 minutes."

  # High Error Rate
  - alert: HighErrorRate
    expr: sum(rate(nginx_http_requests_total{status=~"5.."}[5m])) / sum(rate(nginx_http_requests_total[5m])) * 100 > 5 # 5% error rate
    for: 5m
    labels:
      severity: warning
    annotations:
      summary: "High error rate on Nginx instance {{ $labels.instance }}"
      description: "The error rate on Nginx instance {{ $labels.instance }} has exceeded 5%."

  # High Response Time
  - alert: HighResponseTime
    expr: histogram_quantile(0.99, rate(nginx_http_request_duration_seconds_bucket[5m])) > 1 # 99th percentile response time over 1 second
    for: 5m
    labels:
      severity: warning
    annotations:
      summary: "High response time on Nginx instance {{ $labels.instance }}"
      description: "The 99th percentile response time on Nginx instance {{ $labels.instance }} has exceeded 1 second."

④ process-exporter告警規則

    cd /usr/local/share/alertmanager-0.28.1.linux-amd64/AlterRules/
    vim process.yml
groups:
- name: process.rules
  rules:

  # Process Down
  - alert: ProcessDown
    expr: sum by (process_name) (process_up{process_name=~".+"}) == 0
    for: 1m
    labels:
      severity: critical
    annotations:
      summary: "Process {{ $labels.process_name }} is down"
      description: "The process named '{{ $labels.process_name }}' has been down for more than 1 minute."

  # High CPU Usage
  - alert: HighCPUUsage
    expr: sum(rate(process_cpu_seconds_total{mode!="idle"}[5m])) by (process_name) > 1 # 大於1個CPU核心的使用量
    for: 5m
    labels:
      severity: warning
    annotations:
      summary: "High CPU usage by process {{ $labels.process_name }}"
      description: "The process '{{ $labels.process_name }}' is using more than 1 CPU core."

  # High Memory Usage
  - alert: HighMemoryUsage
    expr: sum(process_resident_memory_bytes) by (process_name) / 1024 / 1024 > 500 # 內存使用量大於500MB
    for: 5m
    labels:
      severity: warning
    annotations:
      summary: "High memory usage by process {{ $labels.process_name }}"
      description: "The process '{{ $labels.process_name }}' is using more than 500MB of memory."

  # Too Many Processes
  - alert: TooManyProcesses
    expr: count(processes{status="running"}) by (job) > 100 # 根據實際情況調整閾值
    for: 5m
    labels:
      severity: warning
    annotations:
      summary: "Too many processes running on {{ $labels.job }}"
      description: "There are more than 100 running processes on {{ $labels.job }}."

驗證

模擬nginx down


user avatar
0 位用戶收藏了這個故事!

發佈 評論

Some HTML is okay.